PN532 AUX AnalogTest
It can be useful to know when the PN532 is transmitting or receiving. For better oscilloscope sync. or to debug timings in applications.
For this, you can try to use the CIU_AnalogTest with its AUX1 and AUX2 output.
CIU_AnalogTest register (address 6328h)
See PN532/C1 § 8.6.23.53

It includes 2 symbols to control the pins AUX1 and AUX2:
AnalogSelAux1[3:0]for the AUX1 outputAnalogSelAux2[3:0]for the AUX2 output
Register configuration

By pushing 0b11001101 in the PN53X_REG_CIU_AnalogTest register, we have:
0b1100inAnalogSelAux1[3:0], TxActive on AUX10b1101inAnalogSelAux2[3:0], RxActive on AUX2
Code with kpn532 library:
pNFC->WriteRegister(PN53X_REG_CIU_AnalogTest, 0b11001101);
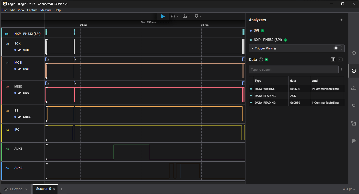
Capture

In this example we:
-
Send
InCommunicateThrucommand with0x06 0x00data (ST25TB - Initiate)
-
Wait interrupt, then Read ACK

-
NFC exchange is done now

- AUX1 is high when transmitting
- AUX2 is high when receiving
This is confirmed with an oscilloscope capture

-
Wait interrupt, then Read
InCommunicateThruresponse with0x00 0x89data (status code:0x00,ST25TB - chipid: 0x89)
Timings
The NFC exchange is ~1.4 ms (P0), but the whole communication part is ~3.3 ms (P1).

References
NXP PN532
- https://www.nxp.com/products/rfid-nfc/nfc-hf/nfc-readers/nfc-integrated-solution:PN5321A3HN
- https://www.nxp.com/docs/en/nxp/data-sheets/PN532_C1.pdf
- https://www.nxp.com/docs/en/user-guide/141520.pdf